数据分析

地理分析

地理分析主要展示设备地理位置分布,通过左上角下拉选择框可以选择对应的产品进行精细统计。默认显示所有产品下的设备统计。该页面分为以下三个模块:

【说明】

1. 设备区域占比:统计所选产品下所有设备的省市分布,未设置地理位置信息的设备归入“其他”范畴;
2. 设备状态占比: 统计所选产品下所有设备的在线状态,圆环中间显示设备总数;
3. 地理位置可视分布:在中国省市地图上显示具体省份的设备数量分布,通过不同颜色区分设备数量占比,鼠标移至特定省份,悬浮显示该省份下的设备总数。

指标趋势

指标趋势功能表达的是某一设备的具体参数原始值的变化趋势。进行指标分析时,产品、设备、对应参数和时间范围均为必要值。

注意

当且仅当设备参数的数据类型为Number(包括整数和浮点数)时,可进行指标分析。

总体趋势

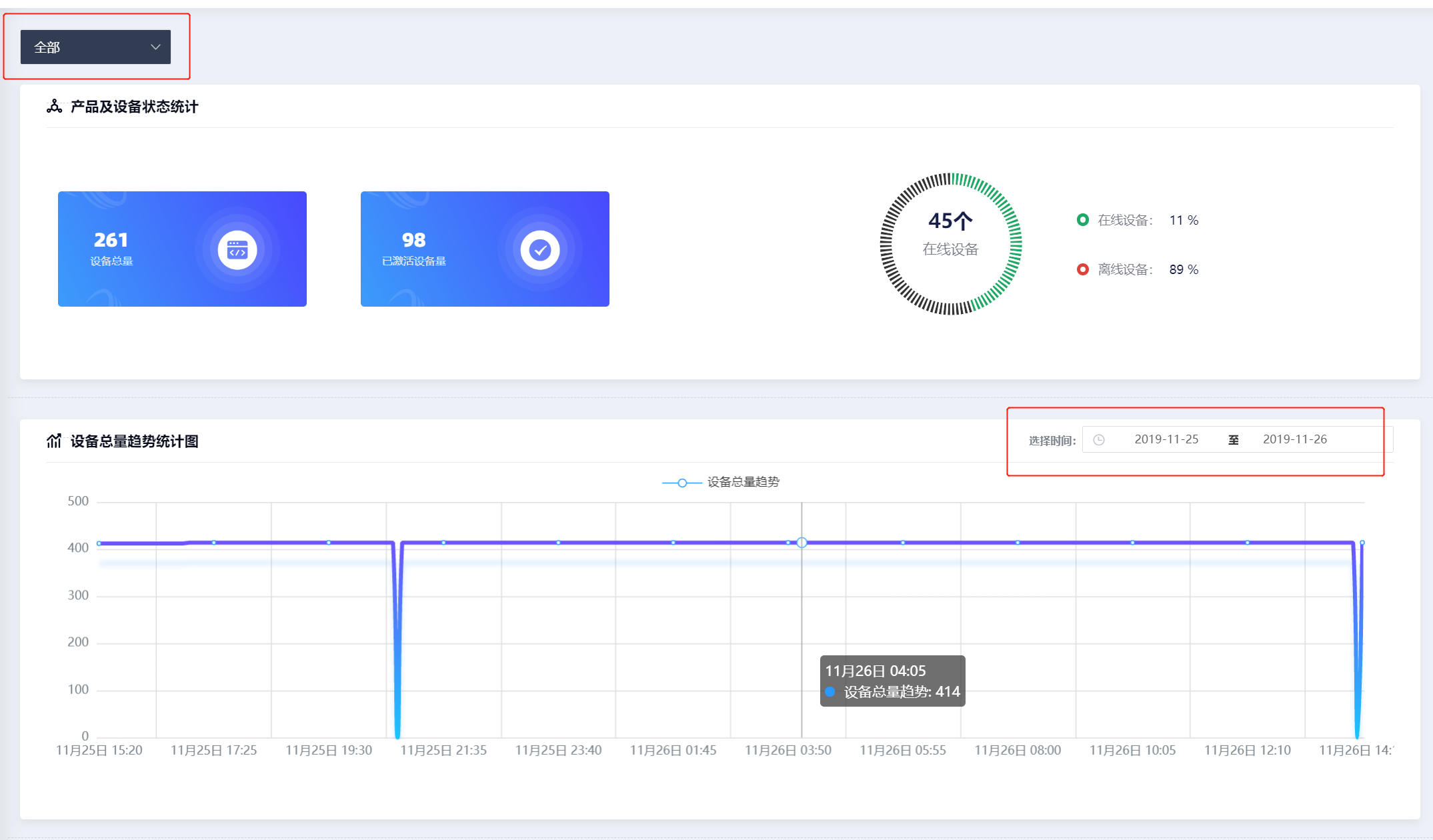
总体趋势统计主要统计设备数量随时间的变化趋势,左上角的下拉选择框可以选择不同的设备,默认统计所有设备下的设备数量变化趋势。

注意

1. 产品及设备状态统计: 统计产品总量、激活设备数量以及在线离线设备数量占比,实时值。
2. 设备总量趋势统计图:统计每日设备总量变化,点击右上角日期选择框可切换统计不同日期范围内的设备变化。时间范围最大可选30天,7天内展示数据点为每5分钟的瞬时情况,7天以上展示数据点为小时整点的瞬时情况。
3. 设备在线、离线趋势统计图:统计每日设备在线离线数量变化趋势,点击右上角日期选择框可切换统计不同日期范围内的设备变化。时间范围最大可选7天,统计点为每5分钟的瞬时情况。

results matching ""

    No results matching ""

    results matching ""

      No results matching ""